Date -2025-10-14 Location - WILMINGTON, Del. — EnterpriseDB (“EDB”), the leading sovereign AI and data company, announced today a suite of new and enhanced capabilities to EDB Postgres® AI (EDB PG AI) that enable enterprises to unify data, deploy AI faster, and migrate from legacy and single-purpose tools to a sovereign and secure platform.
According to EDB’s Sovereignty Matters research, organizations that make data and AI sovereignty a mission-critical priority achieve up to 5x higher ROI from their AI initiatives and are 2x more likely to scale AI from pilot to production. The latest EDB PG AI release makes that level of performance even more accessible by connecting data across silos, operationalizing AI with less effort, and supporting hybrid platform deployment on the infrastructure customers already use.
“Enterprises don’t need more tools. They need a platform built for the hybrid, sovereign reality they already operate in,” said Nancy Hensley, chief product officer at EDB. “EDB PG AI meets customers where they are, with the flexibility to deploy models on their preferred infrastructure, and a clear path off of legacy systems and cloud lock in—all while keeping control in their hands.”
Streamline the GenAI journey and accelerate AI agent development
EDB PG AI reduces complexity so teams can develop production-ready GenAI applications and agents up to 3x faster, with new enhancements to EDB PG AI Factory further simplifying the journey to enterprise AI. AI Pipelines now enables batch AI data preparation as an automated background task—including chunking, summarization, and text extraction from HTML, PDFs, and images—ensuring knowledge bases stay up to date without impacting concurrent processes.
This latest release also furthers EDB's commitment to low-code and no-code simplicity with a new point-and-click method for making models available in your infrastructure. Now, in addition to the existing command line method, customers can use the EDB PG AI Hybrid Manager console to add models for use with GenAI Builder and Agent Studio.
Crucially, EDB is expanding Agent Studio's tool functionality with native Model Context Protocol (MCP) support. EDB PG AI Factory now acts as an MCP host, giving your agents instant access to hundreds of pre-built MCP servers—including GitHub, Slack, and enterprise databases. AI Factory automatically handles all connection management, dramatically accelerating deployment and empowering your agents to take complex, real-world action across your entire technology stack.
Simplify migrations and move faster with AI Copilot
EDB PG AI’s latest release gives enterprises faster, simplified paths to true hybrid data sovereignty. New enhancements to the migration experience help them leave limited legacy and cloud systems behind for open solutions that accelerate their sovereign AI goals.
- AI copilot for Oracle modernizations now fully supports using locally hosted AI Factory models in Hybrid Manager. This keeps sensitive database information within the enterprise environment – which means faster, easier migrations while protecting proprietary data from cloud or third parties.
- Support for Amazon Aurora migrations provides a simpler, more predictable way to repatriate data trapped in cloud services. Enterprises can eliminate lock-in and growing cloud costs with new, guided steps and recommended configurations for their migration off of Amazon Aurora and Amazon RDS.
- Improved migration guidance and monitoring simplify scoping, planning, and tracking for Oracle and Postgres migrations, reducing project time and risk.
Together, these enhancements give enterprises great control over their data–how it’s used and where it resides–with less effort and disruption.

Figure 1. EDB PG AI allows you to conduct faster migrations with built-in features like migration monitoring and assessments.
Unify analytics and gain comprehensive visibility
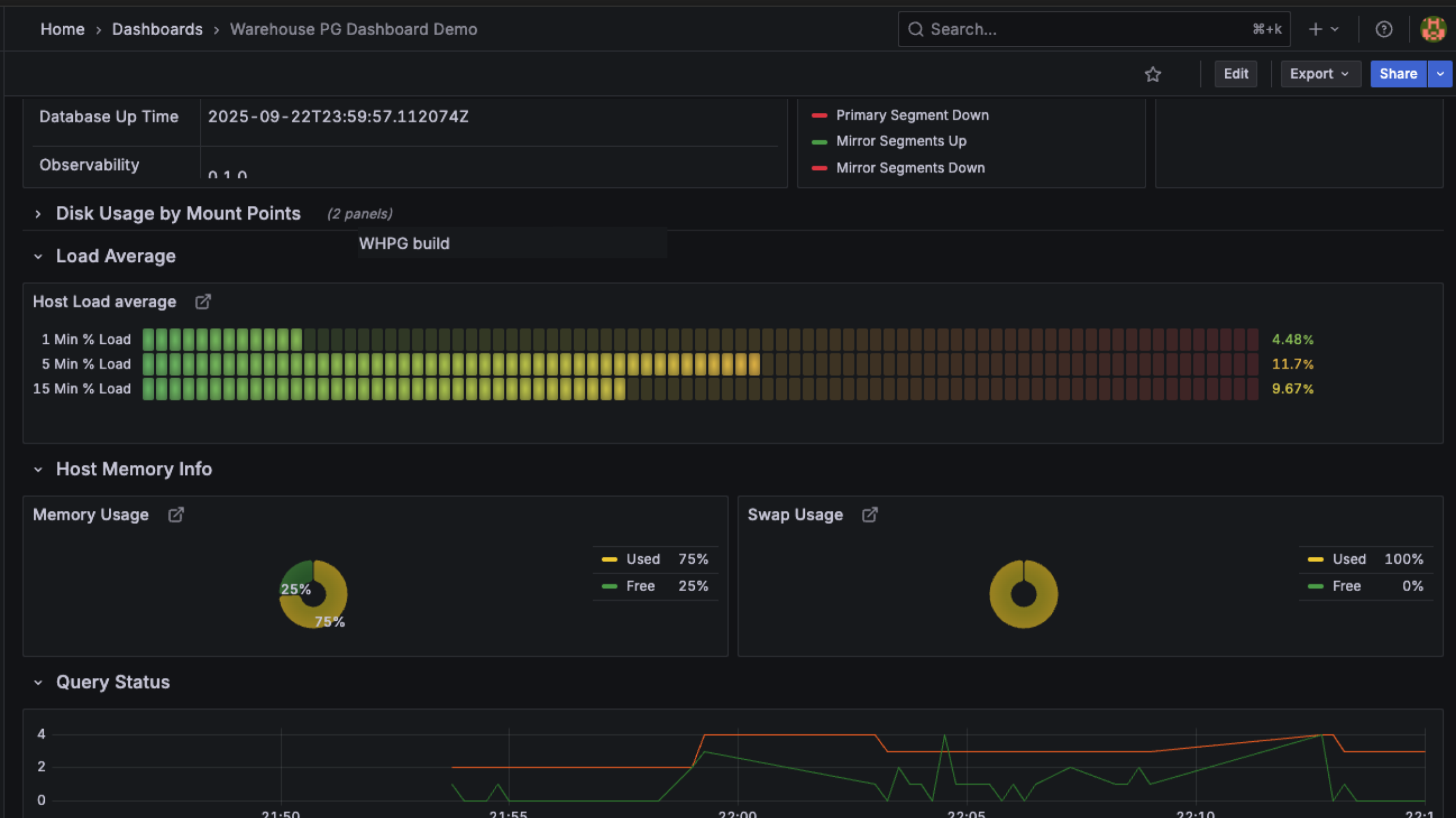
EDB continues to expand how enterprises manage and operate WarehousePG, the open source MPP data warehouse launched earlier this year, making it easier to replace rigid legacy data warehouses. EDB has released a new, comprehensive dashboard for WarehousePG clusters, providing centralized visibility into system health, query performance, and workload activity. Now, you can break down data silos with the Platform Extension Framework (PXF) for WarehousePG, offering unified access to a broad range of external data sources, including Hadoop Distributed File System (HDFS), cloud storage, ORC, AVRO, and Parquet.

Figure 2. EDB PG AI provides an intuitive dashboard for monitoring WarehousePG clusters.
Deploy anywhere—secure and sovereign
EDB PG AI delivers secure, flexible deployment across cloud, on-premises, and hybrid environments—now with added support for SUSE Rancher Prime with RKE2 (Rancher Kubernetes Engine 2). SUSE Rancher Prime joins EDB’s growing list of supported deployment options, including Red Hat OpenShift, AWS, and GCP, giving enterprises the freedom to unlock the benefits of EDB PG AI wherever they choose to operate.
Learn more about how EDB Postgres AI can help you unify data, accelerate AI adoption, and modernize your workloads at enterprise scale: https://www.enterprisedb.com/products/edb-postgres-ai
About EDB
EDB Postgres® AI (EDB PG AI) is the first open, enterprise-grade sovereign data and AI platform—secure, compliant, and scalable, on-premises and across clouds. Built on Postgres, the world’s leading database, EDB PG AI unifies transactional, analytical, and AI workloads, enabling organizations to operationalize their data and LLMs while maintaining control over sovereign environments. EDB PG AI is supported by a global partner network and delivers up to 99.999% availability as well as hybrid management and a built-in AI factory. As one of the most active contributors to the PostgreSQL project, EDB is deeply invested in the vitality of the global community. To learn more, visit www.enterprisedb.com.
Media Contact:
Honor Woodley
Marketbridge for EDB
Email: edb@marketbridge.com
# # #
EnterpriseDB and EDB are registered trademarks of EnterpriseDB Corporation. Postgres and PostgreSQL are registered trademarks of the PostgreSQL Community Association of Canada and used with their permission. All other trademarks are owned by their respective owners.